应用截图
详细介绍
This is a piece of Kadiska ecosystem
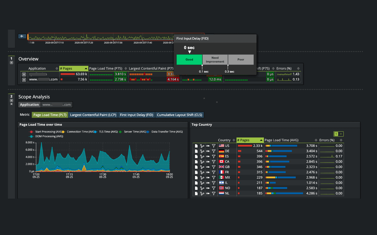
This extension is part of the Kadiska Digital Experience Monitoring SaaS platform.
It monitors the performance of any digital service, that is enterprise web services and SaaS. It collects performance metrics from the browser and sends them to the Kadiska SaaS platform for automatic and intelligent data processing, analysis and visualization.
This extension is part of the Kadiska Digital Experience Monitoring SaaS platform.
It monitors the performance of any digital service, that is enterprise web services and SaaS. It collects performance metrics from the browser and sends them to the Kadiska SaaS platform for automatic and intelligent data processing, analysis and visualization.